Skip to main content
Version: Next

Prometheus

CrowdSec can expose a prometheus endpoint for collection (on http://127.0.0.1:6060/metrics by default). You can edit the listen_addr in config.yaml to allow an external Prometheus to scrape the metrics.

The goal of this endpoint, besides the usual resources consumption monitoring, aims at offering a view of CrowdSec "applicative" behavior :

  • is it processing a lot of logs ? is it parsing them successfully ?
  • are a lot of scenarios being triggered ?
  • are a lot of IPs banned ?
  • etc.

All the counters are "since CrowdSec start".

Metrics levels

The prometheus configuration accepts a level parameter that controls the verbosity of exposed metrics. The possible values are:

  • none : no metrics are registered
  • aggregated : only aggregated metrics are registered (per-machine and per-bouncer LAPI metrics, per-node parser metrics, decision/alert gauges, and LAPI response time are not available)
  • full (default) : all metrics are registered

Acquisition metrics are registered per datasource — they only appear when the corresponding datasource is configured.

Metrics details

Scenarios

  • cs_buckets : number of buckets that currently exist (Gauge, labels: name)
  • cs_bucket_instantiation_total : total number of instantiation of each scenario (Counter, labels: name)
  • cs_bucket_overflowed_total : total number of overflow of each scenario (Counter, labels: name)
  • cs_bucket_underflowed_total : total number of underflow of each scenario — bucket was created but expired because of lack of events (Counter, labels: name)
  • cs_bucket_canceled_total : total number of canceled buckets (Counter, labels: name)
  • cs_bucket_poured_total : total number of events poured to each scenario (Counter, labels: source, type, name)
example
#2030 lines from `/var/log/nginx/access.log` were poured to `crowdsecurity/http-scan-uniques_404` scenario
cs_bucket_poured_total{name="crowdsecurity/http-scan-uniques_404",source="/var/log/nginx/access.log",type="nginx"} 2030

Parsers

  • cs_node_hits_total : how many times an event from a specific source was processed by a parser node (Counter, labels: source, type, name, stage, acquis_type)
example
# 235 lines from `auth.log` were processed by the `crowdsecurity/dateparse-enrich` parser
cs_node_hits_total{name="crowdsecurity/dateparse-enrich",source="/var/log/auth.log",type="syslog",stage="s01-parse",acquis_type="file"} 235
  • cs_node_hits_ko_total : how many times an event from a specific source was unsuccessfully parsed by a specific parser (Counter, labels: source, type, name, stage, acquis_type)
example
# 2112 lines from `error.log` failed to be parsed by `crowdsecurity/http-logs`
cs_node_hits_ko_total{name="crowdsecurity/http-logs",source="/var/log/nginx/error.log",type="nginx",stage="s01-parse",acquis_type="file"} 2112
  • cs_node_hits_ok_total : how many times an event from a specific source was successfully parsed by a specific parser (Counter, labels: source, type, name, stage, acquis_type)

  • cs_node_wl_hits_total : how many times an event was processed by a whitelist node (Counter, labels: source, type, name, reason, stage, acquis_type)

  • cs_node_wl_hits_ok_total : how many times an event was successfully whitelisted by a node (Counter, labels: source, type, name, reason, stage, acquis_type)

  • cs_parser_hits_total : how many times an event from a source has hit the parser (Counter, labels: source, type)

  • cs_parser_hits_ok_total : how many times an event from a source was successfully parsed (Counter, labels: source, type, acquis_type)

  • cs_parser_hits_ko_total : how many times an event from a source was unsuccessfully parsed (Counter, labels: source, type, acquis_type)

Processing

  • cs_parsing_time_seconds : time spent parsing a line (Histogram, labels: type, source)
  • cs_bucket_pour_seconds : time spent pouring an event to buckets (Histogram, labels: type, source)

Decisions & Alerts

  • cs_active_decisions : number of active decisions (Gauge, labels: reason, origin, action)
  • cs_alerts : number of alerts, excluding CAPI (Gauge, labels: reason)

Application Security Engine

  • cs_appsec_reqs_total : total events processed by the Application Security Engine (Counter, labels: source, appsec_engine)
  • cs_appsec_block_total : total events blocked by the Application Security Engine (Counter, labels: source, appsec_engine)
  • cs_appsec_rule_hits : count of triggered rules (Counter, labels: rule_name, type, appsec_engine, source)
  • cs_appsec_parsing_time_seconds : time spent processing a request by the Application Security Engine (Histogram, labels: source, appsec_engine)
  • cs_appsec_inband_parsing_time_seconds : time spent processing a request by the inband Application Security Engine (Histogram, labels: source, appsec_engine)
  • cs_appsec_outband_parsing_time_seconds : time spent processing a request by the outband Application Security Engine (Histogram, labels: source, appsec_engine)

Acquisition

Acquisition metrics are split by datasource. They only appear when the corresponding datasource is configured. The following metrics are available :

Cloudwatch
  • cs_cloudwatch_openstreams_total : number of opened streams within group (Gauge, labels: group)
  • cs_cloudwatch_stream_hits_total : number of events read from stream (Counter, labels: group, stream)
Docker
  • cs_dockersource_hits_total : total lines that were read (Counter, labels: source)
Files
  • cs_filesource_hits_total : total lines that were read (Counter, labels: source)
HTTP
  • cs_httpsource_hits_total : total lines that were read from HTTP source (Counter, labels: path, src)
Journald
  • cs_journalctlsource_hits_total : total lines that were read (Counter, labels: source)
Kafka
  • cs_kafkasource_hits_total : total lines that were read from topic (Counter, labels: topic)
Kinesis
  • cs_kinesis_stream_hits_total : number of events read per stream (Counter, labels: stream)
  • cs_kinesis_shards_hits_total : number of events read per shard (Counter, labels: stream, shard)
Kubernetes Audit
  • cs_k8sauditsource_hits_total : total number of events received by k8s-audit source (Counter, labels: source)
  • cs_k8sauditsource_requests_total : total number of requests received (Counter, labels: source)
Loki
  • cs_lokisource_hits_total : total lines that were read (Counter, labels: source)
S3
  • cs_s3_hits_total : number of events read per bucket (Counter, labels: bucket)
  • cs_s3_objects_total : number of objects read per bucket (Counter, labels: bucket)
  • cs_s3_sqs_messages_total : number of SQS messages received per queue (Counter, labels: queue)
Syslog
  • cs_syslogsource_hits_total : total lines that were received (Counter, labels: source)
  • cs_syslogsource_parsed_total : total lines that were successfully parsed by the syslog server (Counter, labels: source, type)
VictoriaLogs
  • cs_victorialogssource_hits_total : total lines that were read (Counter, labels: source)
Windows EventLog
  • cs_winevtlogsource_hits_total : total events that were read (Counter, labels: source)

Local API

  • cs_lapi_route_requests_total : number of calls to each route per method (Counter, labels: route, method)
  • cs_lapi_machine_requests_total : number of calls to each route per method grouped by machines (Counter, labels: machine, route, method)
  • cs_lapi_bouncer_requests_total : number of calls to each route per method grouped by bouncers (Counter, labels: bouncer, route, method)
  • cs_lapi_decisions_ko_total : number of calls to /decisions that returned nil result (Counter, labels: bouncer)
  • cs_lapi_decisions_ok_total : number of calls to /decisions that returned non-nil result (Counter, labels: bouncer)
  • cs_lapi_request_duration_seconds : response time of LAPI (Histogram, labels: endpoint, method)

Cache

  • cs_cache_size : entries per cache (Gauge, labels: name, type)
  • cs_regexp_cache_size : entries per regexp cache (Gauge, labels: name)

Info

  • cs_info : Information about CrowdSec (software version)

More ways to learn

More ways to learn

Watch a short series of videos on how to observe and monitor CrowdSec.

Learn with CrowdSec Academy

Exploitation with prometheus server & grafana

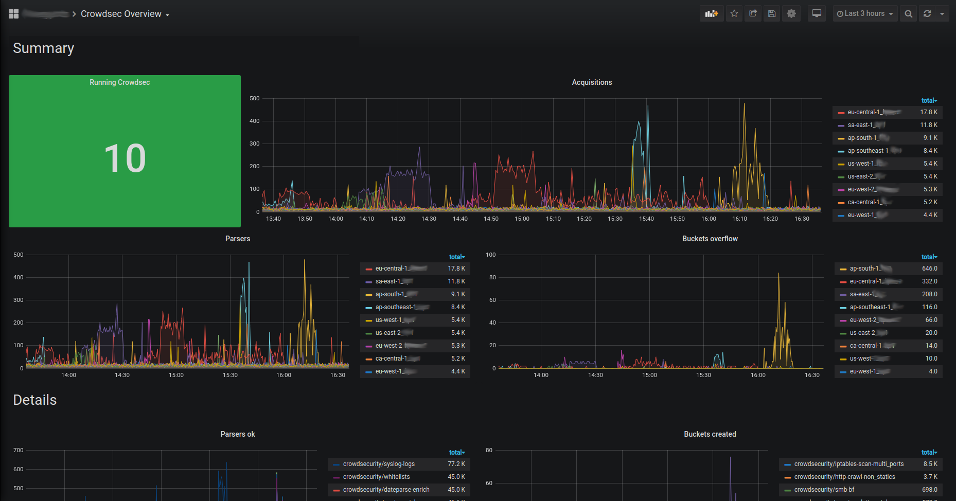
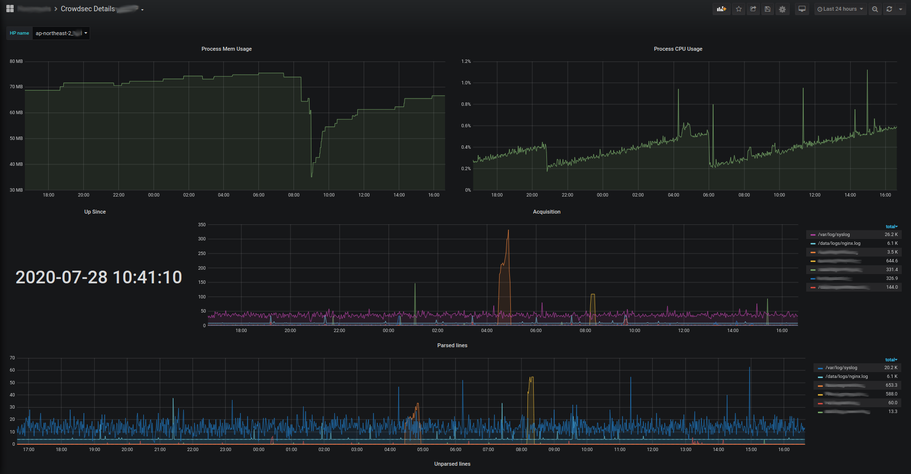
Those metrics can be scraped by prometheus server and visualized with grafana. They can be downloaded here :

Overview

Insight

Details